Create a Pepr Dashboard
Section titled “Create a Pepr Dashboard”Introduction
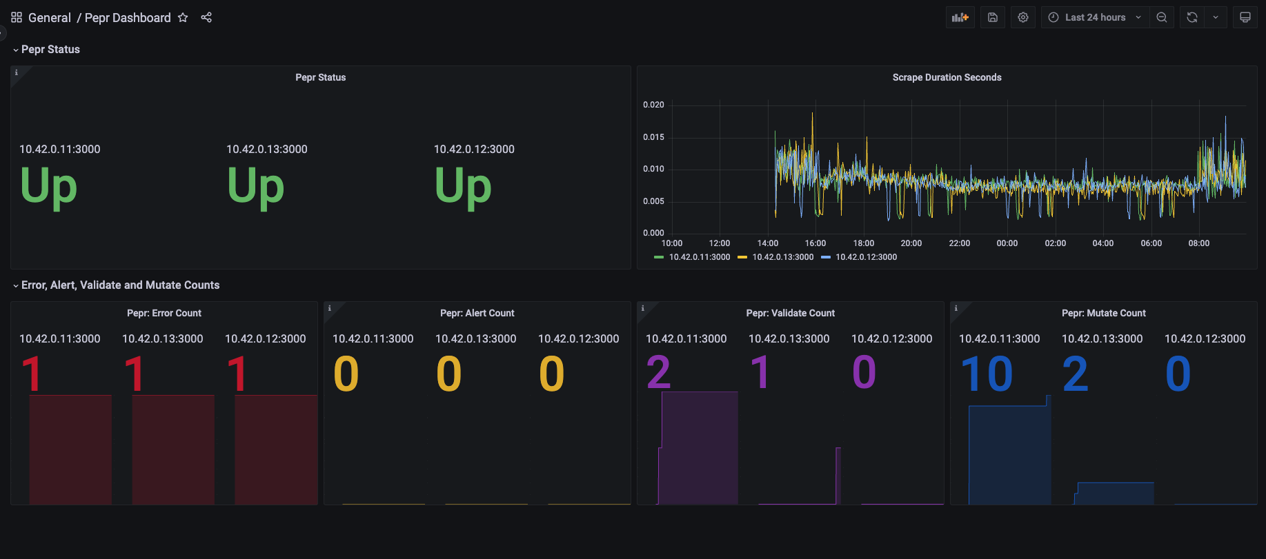
Section titled “Introduction”This tutorial will walk you through the process of creating a dashboard to display your Pepr metrics. This dashboard will present data such as the number of validation requests processed, the number of mutation requests that were allowed, the number of errors that were processed, the number of alerts that were processed, the status of the Pepr pods, and the scrape duration of the Pepr pods. This dashboard will be created using Grafana. The dashboard will display data from Prometheus, which is a monitoring system that Pepr uses to collect metrics.
This tutorial is not intended for production, but instead is intended to show how to quickly scrape Pepr metrics. The Kube Prometheus Stack provides a starting point for a more production suitable way of deploying Prometheus in prod.
An example of what the dashboard will look like is shown below:

Note: The dashboard shown above is an example of what the dashboard will look like. The dashboard will be populated with data from your Pepr instance.
Step 1: Get Cluster Running With Your Pepr Module Deployed
Section titled “Step 1: Get Cluster Running With Your Pepr Module Deployed”You can learn more about how to create a Pepr module and deploy it in the Create a Pepr Module tutorial. The short version is:
#Create your clusterk3d cluster create
#Create your modulenpx pepr init
#Change directory to your module that was created using `npx pepr init`npx pepr devkubectl apply -f capabilities/hello-pepr.samples.yaml
#Deploy your module to the clusternpx pepr deployStep 2: Create and Apply Our Pepr Dashboard to the Cluster
Section titled “Step 2: Create and Apply Our Pepr Dashboard to the Cluster”Create a new file called grafana-dashboard.yaml and add the following content:
apiVersion: v1kind: ConfigMapmetadata: name: pepr-dashboard namespace: defaultdata: pepr-dashboard.json: | { "__inputs": [ { "name": "DS_PROMETHEUS", "label": "Prometheus", "description": "", "type": "datasource", "pluginId": "prometheus", "pluginName": "Prometheus" } ], "__elements": {}, "__requires": [ { "type": "grafana", "id": "grafana", "name": "Grafana", "version": "9.1.6" }, { "type": "datasource", "id": "prometheus", "name": "Prometheus", "version": "1.0.0" }, { "type": "panel", "id": "stat", "name": "Stat", "version": "" }, { "type": "panel", "id": "timeseries", "name": "Time series", "version": "" } ], "annotations": { "list": [ { "builtIn": 1, "datasource": { "type": "grafana", "uid": "-- Grafana --" }, "enable": true, "hide": true, "iconColor": "rgba(0, 211, 255, 1)", "name": "Annotations & Alerts", "target": { "limit": 100, "matchAny": false, "tags": [], "type": "dashboard" }, "type": "dashboard" } ] }, "editable": true, "fiscalYearStartMonth": 0, "graphTooltip": 0, "id": null, "links": [], "liveNow": false, "panels": [ { "collapsed": false, "gridPos": { "h": 1, "w": 24, "x": 0, "y": 0 }, "id": 18, "panels": [], "title": "Pepr Status", "type": "row" }, { "datasource": { "type": "prometheus", "uid": "prometheus" }, "description": "Pepr pod status by pod", "fieldConfig": { "defaults": { "color": { "mode": "thresholds" }, "mappings": [ { "options": { "0": { "color": "red", "index": 1, "text": "Down" }, "1": { "color": "green", "index": 0, "text": "Up" } }, "type": "value" }, { "options": { "match": "empty", "result": { "color": "blue", "index": 2, "text": "?" } }, "type": "special" } ], "min": 0, "thresholds": { "mode": "absolute", "steps": [ { "color": "green", "value": null }, { "color": "red", "value": 80 } ] } }, "overrides": [] }, "gridPos": { "h": 8, "w": 12, "x": 0, "y": 1 }, "id": 14, "options": { "colorMode": "value", "graphMode": "none", "justifyMode": "auto", "orientation": "auto", "reduceOptions": { "calcs": [ "last" ], "fields": "", "values": false }, "text": { "titleSize": 16, "valueSize": 70 }, "textMode": "auto" }, "pluginVersion": "9.1.6", "targets": [ { "datasource": { "type": "prometheus", "uid": "prometheus" }, "editorMode": "builder", "expr": "up{container=\"server\"}", "legendFormat": "{{instance}}", "range": true, "refId": "A" }, { "datasource": { "type": "prometheus", "uid": "prometheus" }, "editorMode": "builder", "expr": "up{container=\"watcher\"}", "hide": false, "legendFormat": "{{instance}}", "range": true, "refId": "B" } ], "title": "Pepr Status", "type": "stat" }, { "datasource": { "type": "prometheus", "uid": "prometheus" }, "fieldConfig": { "defaults": { "color": { "mode": "palette-classic" }, "custom": { "axisCenteredZero": false, "axisColorMode": "text", "axisLabel": "", "axisPlacement": "auto", "barAlignment": 0, "drawStyle": "line", "fillOpacity": 0, "gradientMode": "none", "hideFrom": { "legend": false, "tooltip": false, "viz": false }, "lineInterpolation": "linear", "lineWidth": 1, "pointSize": 5, "scaleDistribution": { "type": "linear" }, "showPoints": "auto", "spanNulls": false, "stacking": { "group": "A", "mode": "none" }, "thresholdsStyle": { "mode": "off" } }, "mappings": [], "thresholds": { "mode": "absolute", "steps": [ { "color": "green", "value": null }, { "color": "red", "value": 80 } ] } }, "overrides": [] }, "gridPos": { "h": 8, "w": 12, "x": 12, "y": 1 }, "id": 12, "options": { "legend": { "calcs": [], "displayMode": "list", "placement": "bottom", "showLegend": true }, "tooltip": { "mode": "single", "sort": "none" } }, "targets": [ { "datasource": { "type": "prometheus", "uid": "prometheus" }, "editorMode": "builder", "expr": "scrape_duration_seconds{container=\"server\"}", "legendFormat": "{{instance}}", "range": true, "refId": "A" }, { "datasource": { "type": "prometheus", "uid": "prometheus" }, "editorMode": "builder", "expr": "scrape_duration_seconds{container=\"watcher\"}", "hide": false, "legendFormat": "{{instance}}", "range": true, "refId": "B" } ], "title": "Scrape Duration Seconds", "type": "timeseries" }, { "collapsed": false, "gridPos": { "h": 1, "w": 24, "x": 0, "y": 9 }, "id": 6, "panels": [], "title": "Error, Alert, Validate and Mutate Counts", "type": "row" }, { "datasource": { "type": "prometheus", "uid": "prometheus" }, "fieldConfig": { "defaults": { "color": { "fixedColor": "dark-red", "mode": "fixed" }, "mappings": [], "min": 0, "thresholds": { "mode": "absolute", "steps": [ { "color": "green", "value": null }, { "color": "red", "value": 80 } ] } }, "overrides": [] }, "gridPos": { "h": 8, "w": 6, "x": 0, "y": 10 }, "id": 16, "options": { "colorMode": "value", "graphMode": "area", "justifyMode": "auto", "orientation": "auto", "reduceOptions": { "calcs": [ "last" ], "fields": "", "values": false }, "text": { "titleSize": 16, "valueSize": 70 }, "textMode": "auto" }, "pluginVersion": "9.1.6", "targets": [ { "datasource": { "type": "prometheus", "uid": "prometheus" }, "editorMode": "builder", "expr": "count by(instance) (rate(pepr_errors{container=\"server\"}[$__rate_interval]))", "legendFormat": "{{instance}}", "range": true, "refId": "A" }, { "datasource": { "type": "prometheus", "uid": "prometheus" }, "editorMode": "builder", "expr": "count by(instance) (rate(pepr_errors{container=\"watcher\"}[$__rate_interval]))", "hide": false, "legendFormat": "{{instance}}", "range": true, "refId": "B" } ], "title": "Pepr: Error Count", "type": "stat" }, { "datasource": { "type": "prometheus", "uid": "prometheus" }, "description": "Count of Pepr Alerts by pod", "fieldConfig": { "defaults": { "color": { "fixedColor": "dark-yellow", "mode": "fixed" }, "mappings": [], "min": 0, "thresholds": { "mode": "absolute", "steps": [ { "color": "green", "value": null }, { "color": "red", "value": 80 } ] } }, "overrides": [] }, "gridPos": { "h": 8, "w": 6, "x": 6, "y": 10 }, "id": 10, "options": { "colorMode": "value", "graphMode": "area", "justifyMode": "auto", "orientation": "auto", "reduceOptions": { "calcs": [ "last" ], "fields": "", "values": false }, "text": { "titleSize": 16, "valueSize": 70 }, "textMode": "auto" }, "pluginVersion": "9.1.6", "targets": [ { "datasource": { "type": "prometheus", "uid": "prometheus" }, "editorMode": "builder", "expr": "pepr_alerts{container=\"server\"}", "legendFormat": "{{instance}}", "range": true, "refId": "A" }, { "datasource": { "type": "prometheus", "uid": "prometheus" }, "editorMode": "builder", "expr": "pepr_alerts{container=\"watcher\"}", "hide": false, "legendFormat": "{{instance}}", "range": true, "refId": "B" } ], "title": "Pepr: Alert Count", "type": "stat" }, { "datasource": { "type": "prometheus", "uid": "prometheus" }, "description": "Count of Pepr Validate actions by pod", "fieldConfig": { "defaults": { "color": { "fixedColor": "dark-purple", "mode": "fixed" }, "mappings": [], "min": 0, "thresholds": { "mode": "absolute", "steps": [ { "color": "green", "value": null }, { "color": "red", "value": 80 } ] } }, "overrides": [] }, "gridPos": { "h": 8, "w": 6, "x": 12, "y": 10 }, "id": 4, "options": { "colorMode": "value", "graphMode": "area", "justifyMode": "auto", "orientation": "auto", "reduceOptions": { "calcs": [ "last" ], "fields": "", "values": false }, "text": { "titleSize": 16, "valueSize": 66 }, "textMode": "auto" }, "pluginVersion": "9.1.6", "targets": [ { "datasource": { "type": "prometheus", "uid": "prometheus" }, "editorMode": "builder", "exemplar": false, "expr": "pepr_validate_count{container=\"server\"}", "instant": false, "legendFormat": "{{instance}}", "range": true, "refId": "A" }, { "datasource": { "type": "prometheus", "uid": "prometheus" }, "editorMode": "builder", "expr": "pepr_validate_sum{container=\"watcher\"}", "hide": false, "legendFormat": "{{instance}}", "range": true, "refId": "B" } ], "title": "Pepr: Validate Count", "type": "stat" }, { "datasource": { "type": "prometheus", "uid": "prometheus" }, "description": "Count of Pepr mutate actions applied by pod.", "fieldConfig": { "defaults": { "color": { "fixedColor": "dark-blue", "mode": "fixed" }, "mappings": [], "min": 0, "thresholds": { "mode": "absolute", "steps": [ { "color": "green", "value": null }, { "color": "red", "value": 80 } ] } }, "overrides": [] }, "gridPos": { "h": 8, "w": 6, "x": 18, "y": 10 }, "id": 2, "options": { "colorMode": "value", "graphMode": "area", "justifyMode": "auto", "orientation": "auto", "reduceOptions": { "calcs": [ "last" ], "fields": "", "values": false }, "text": { "titleSize": 16, "valueSize": 70 }, "textMode": "value_and_name" }, "pluginVersion": "9.1.6", "targets": [ { "datasource": { "type": "prometheus", "uid": "prometheus" }, "editorMode": "builder", "expr": "pepr_mutate_count{container=\"server\"}", "legendFormat": "{{instance}}", "range": true, "refId": "A" }, { "datasource": { "type": "prometheus", "uid": "prometheus" }, "editorMode": "builder", "expr": "rate(pepr_mutate_count{container=\"watcher\"}[24h])", "hide": false, "legendFormat": "{{instance}}", "range": true, "refId": "B" } ], "title": "Pepr: Mutate Count", "type": "stat" } ], "schemaVersion": 37, "style": "dark", "tags": [], "templating": { "list": [] }, "time": { "from": "now-24h", "to": "now" }, "timepicker": {}, "timezone": "", "title": "Pepr Dashboard", "uid": "j7BjgMpIk", "version": 17, "weekStart": "" }Now, apply the grafana-dashboard.yaml file to the cluster:
kubectl apply -f grafana-dashboard.yamlStep 3: Install Prometheus and Grafana using the kube-prometheus-stack Helm Chart
Section titled “Step 3: Install Prometheus and Grafana using the kube-prometheus-stack Helm Chart”First, create a values.yaml file to add our endpoints to Prometheus and allow us to see our dashboard.
prometheus: enabled: true additionalServiceMonitors: - name: admission selector: matchLabels: pepr.dev/controller: admission namespaceSelector: matchNames: - pepr-system endpoints: - targetPort: 3000 scheme: https tlsConfig: insecureSkipVerify: true - name: watcher selector: matchLabels: pepr.dev/controller: watcher namespaceSelector: matchNames: - pepr-system endpoints: - targetPort: 3000 scheme: https tlsConfig: insecureSkipVerify: true additionalClusterRoleBindings: - name: scrape-binding roleRef: apiGroup: rbac.authorization.k8s.io kind: ClusterRole name: scrape-resources subjects: - kind: ServiceAccount name: prometheus-operator namespace: defaultgrafana: enabled: true adminUser: admin adminPassword: secret defaultDashboardsTimezone: browser extraVolumeMounts: - mountPath: /var/lib/grafana/dashboards name: pepr-dashboard extraVolumes: - name: pepr-dashboard configMap: name: pepr-dashboard dashboardProviders: dashboardproviders.yaml: apiVersion: 1 providers: - name: 'default' isDefault: true orgId: 1 folder: '' type: file disableDeletion: false editable: true options: path: /var/lib/grafana/dashboards/default dashboardsConfigMaps: default: pepr-dashboardNow, install the kube-prometheus-stack Helm Chart using the values.yaml file we created.
helm install -f values.yaml monitoring prometheus-community/kube-prometheus-stackStep 4: Check on Services
Section titled “Step 4: Check on Services”kubectl get svcYou should see something similar to the following services:
$ kubectl get svcNAME TYPE CLUSTER-IP EXTERNAL-IP PORT(S) AGEkubernetes ClusterIP 10.43.0.1 <none> 443/TCP 99mmonitoring-kube-prometheus-prometheus ClusterIP 10.43.116.49 <none> 9090/TCP,8080/TCP 81smonitoring-kube-state-metrics ClusterIP 10.43.232.84 <none> 8080/TCP 81smonitoring-grafana ClusterIP 10.43.82.67 <none> 80/TCP 81smonitoring-kube-prometheus-operator ClusterIP 10.43.197.97 <none> 443/TCP 81smonitoring-kube-prometheus-alertmanager ClusterIP 10.43.40.24 <none> 9093/TCP,8080/TCP 81smonitoring-prometheus-node-exporter ClusterIP 10.43.152.179 <none> 9100/TCP 81salertmanager-operated ClusterIP None <none> 9093/TCP,9094/TCP,9094/UDP 81sprometheus-operated ClusterIP None <none> 9090/TCP 81sStep 5: Port Forward Prometheus and Grafana Services
Section titled “Step 5: Port Forward Prometheus and Grafana Services”kubectl port-forward service/prometheus-operated 9090kubectl port-forward service/monitoring-grafana 3000:80Step 6: View Prometheus Metrics Targets
Section titled “Step 6: View Prometheus Metrics Targets”You should be able to see the Pepr targets in the Prometheus UI by visiting the following URL:
http://localhost:9090/targetsThe targets should look something like this:


Step 7: Test the Prometheus Connection in Grafana
Section titled “Step 7: Test the Prometheus Connection in Grafana”You should be able to test the Prometheus connection in the Grafana UI by visiting the following URL:
http://localhost:3000/connections/datasources
The login information for Grafana was set in the values.yaml file:
username: admin password: secret
By clicking on the Prometheus data source, you should be able to test the connection to Prometheus by clicking the “Test” button at the bottom of the screen.
http://monitoring-kube-prometh-prometheus.default:9090/
You should now be able to select the Pepr Dashboard from the Grafana UI in the “Dashboards” section.
Summary
Section titled “Summary”This tutorial demonstrated how to use Prometheus and Grafana to display metrics from your Pepr instance. If you have questions about Pepr metrics or dashboards, please reach out to us on Slack or GitHub Issues